欢迎进入上海安科瑞新能源有限公司!
技术文章
首页 > 技术文章 > 碳数据混乱、核算难?安科瑞一站式碳管理方案,让低碳运营更简单

碳数据混乱、核算难?安科瑞一站式碳管理方案,让低碳运营更简单

 更新时间:2025-11-25 点击量:390

 

双碳目标深入推进,“低碳转型” 已从企业 “可选项” 变成 “必答题”。但对于多数企业而言,碳管理之路布满荆棘:碳排放数据分散在生产、能耗、运输等多个环节,统计起来杂乱无章;手动核算流程繁琐,不仅耗时耗力,还容易出现误差;缺乏专业工具支撑,无法精准追踪碳排源头、制定科学减排策略……

这些痛点不仅让企业难以满足政策合规要求,更可能错失碳交易、绿色补贴等红利,甚至因碳成本高企影响核心利润。如何破解碳管理困境,让绿色转型更高效、更省心?安科瑞碳资产管理平台给出了一站式解决方案!

背景

当前,全球正经历一场前所*有的绿色能源革命。中国明确提出"2030年前碳达峰、2060年前碳中和"的战略目标,这一承诺对各行各业尤其是能源密集型产业提出了严峻挑战。发电企业作为碳排放的主要来源,承担着巨大的减排压力,面临着碳排放核算复杂、碳配额管理困难、能源结构转型迫切等多重挑战

行业痛点

在企业碳管理实践中,三大核心难题长期制约发展:

数据采集难:企业能源消耗、原材料使用、废弃物排放等碳相关数据分散在不同部门、不同系统,缺乏统一归集渠道,数据准确性和完整性难以保障;

核算流程繁:依据不同行业核算标准,需手动整理海量数据、套用复杂公式,不仅效率低下,还易因人为操作出现偏差,影响碳报告可信度;

减排无方向:无法精准定位高碳排放环节,减排措施盲目性强,投入大量资源却难以看到实际效果,绿色转型陷入 “瞎忙活”。

核心功能

安科瑞碳资产管理平台支持对接企业电力、燃气、蒸汽、煤炭等各类能源消耗数据,兼容生产设备、计量仪表、ERP 系统等多源数据接口,实现碳相关数据的自动采集、实时上传与统一存储。无论是车间的电表数据,还是物流运输的油耗记录,都能一键归集至平台,彻*解决数据分散、统计繁琐的问题,让碳数据 “看得见、摸得着”。

1 

平台采用分层分布式架构,由设备层、传输层、数据层和应用层组成,确保系统稳定可靠运行。其核心功能模块覆盖碳资产管理的各个环节,形成完整的闭环管理体系。

2 

碳盘查功能是平台的基础模块,通过确定核算边界、建立核算模型,自动生成碳排放清单。平台支持不同行业和地区的核算标准,可灵活扩展新的核算指南,解决企业碳排放"家底不清"的问题。

3 

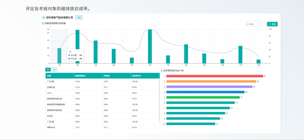
在碳计划模块中,平台能测算碳配额抵消量及下年度碳配额需求,制定科学的配额分配计划,并评定各部门碳排放达成率,为企业碳目标管理提供数据支撑。

4 

平台以可视化图表形式,直观呈现企业碳排总量、各部门排放占比、关键工序排放强度等核心指标,支持按日、周、月、年多维度查询分析。通过实时监测碳排动态,精准定位高碳排放环节,帮助企业清晰掌握 “哪里排碳、排多少碳”,为制定针对性减排措施提供数据支撑,避免减排工作 “盲目跟风”。

5 

6 

7 

在碳减排方面,平台能评估重点耗能设备能效,提供节能建议,并辅助企业投资开发减排项目,获取碳收益。

8 

98 

10 

技术创新方面,安科瑞碳资产管理平台具有三大亮点:

首先是碳电表的应用,AEM96三相多功能碳电表可根据实际电能消耗动态计算碳排放量,让碳排放像电能一样方便记录。

95357xg 

其次是AI算法的深度整合,平台采用鲸鱼优化算法等先进技术构建设备能效模型,动态调整关键设备运行参数,显著提升能源利用效率

11 

第三是三级计量体系的建立,通过"企业级-车间级-设备级"分层计量,实现能耗数据的精准采集与动态监测,为碳管理提供坚实基础

12 

展望

随着碳市场的不断成熟和"双碳"目标的深入推进,安科瑞碳资产管理平台将持续升级,为企业提供更智能、更全面的碳管理服务。平台将进一步加强与碳交易市场的联动,整合更多市场数据和分析工具,帮助企业把握碳价波动规律,优化交易时机。同时,平台将支持更多新能源类型的接入和管理,适应能源结构快速转型的需求。

在技术层面,平台将深化人工智能和大数据技术的应用,提升碳排放预测的准确性,增强减排建议的针对性。基于历史数据和行业趋势的机器学习算法,将帮助企业更精准地规划碳资产配置策略,降低履约成本,提高碳资产收益。区块链技术的引入也将提上日程,用于确保碳排放数据的不可篡改性,增强碳信息的公信力