欢迎进入上海安科瑞新能源有限公司!
技术文章
首页 > 技术文章 > 智管碳资产 赢战双碳时代 安科瑞赋能企业绿色转型

智管碳资产 赢战双碳时代 安科瑞赋能企业绿色转型

 更新时间:2026-01-22 点击量:251

 

要:在全*气候变化与"双碳"目标背景下,碳资产管理已成为企业实现可持续发展的关键抓手。安科瑞碳资产管理平台凭借其数字化、智能化的技术优势,为发电企业、高耗能行业及产业园区提供全流程碳管理解决方案,助力企业精准控碳、优化能源结构、参与碳交易市场,实现经济效益与环境效益的双赢。本文将全面介绍该平台的核心功能、技术优势,展现其如何成为企业低碳转型的得力助手。

关键词:碳资产,碳中和,碳*有的绿色能源革命。中国明确提出"2030年前碳达峰、2060年前碳中和"的战略目标,这一承诺对各行各业尤其是能源密集型产业提出了严峻挑战。发电企业作为碳排放的主要来源,承担着巨大的减排压力,面临着碳排放核算复杂、碳配额管理困难、能源结构转型迫切等多重挑战

行业挑战

碳排放核算的复杂性是发电企业面临的首要难题。不同类型发电方式(如火电、风电、光伏等)的碳排放边界界定复杂,数据采集点多面广,传统人工统计方式效率低下且容易出错。同时,政府分配的碳配额有限,企业需通过减排或碳交易实现配额平衡,这对缺乏专业团队和系统工具的企业来说管理难度*高。随着新能源占比不断提升,如何协调传统能源与新能源的运营,优化能源结构,成为发电企业必须解决的课题。此外,许多企业对碳交易市场规则不熟悉,缺乏有效的碳交易策略,难以把握碳资产增值机会。

电力行业作为碳资产管理的前沿领域,其碳资产管理水平呈现明显分化。央企凭借早期参与国际CDM项目的经验,已建立较为完善的碳资产管理体系,而地方企业大多起步较晚,碳资产管理经验欠缺。这种差距在碳交易市场日趋活跃的背景下,将直接影响企业的竞争力和盈利能力。

核心功能

安科瑞碳资产管理平台通过模块化设计和智能化技术,为企业提供从碳盘查到碳交易的全生命周期管理服务。

1 

平台采用分层分布式架构,由设备层、传输层、数据层和应用层组成,确保系统稳定可靠运行。其核心功能模块覆盖碳资产管理的各个环节,形成完整的闭环管理体系。

2 

碳盘查功能是平台的基础模块,通过确定核算边界、建立核算模型,自动生成碳排放清单。平台支持不同行业和地区的核算标准,可灵活扩展新的核算指南,解决企业碳排放"家底不清"的问题。

3 

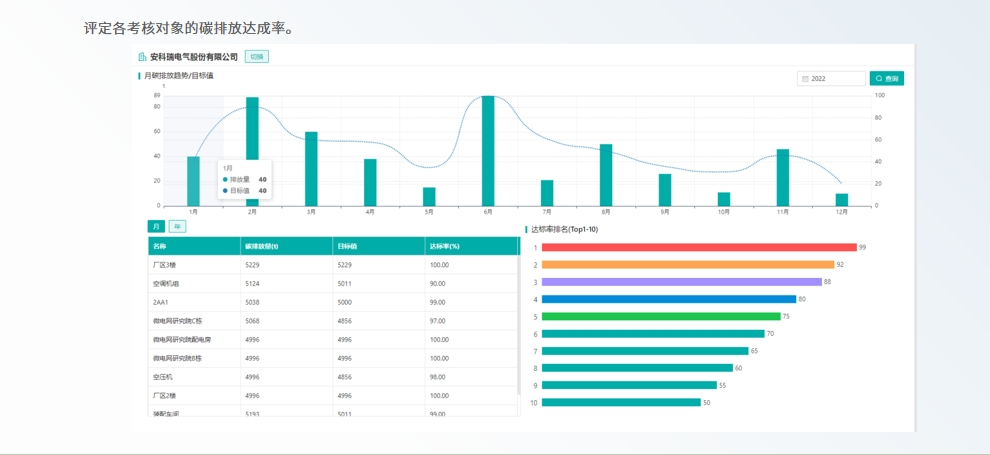
在碳计划模块中,平台能测算碳配额抵消量及下年度碳配额需求,制定科学的配额分配计划,并评定各部门碳排放达成率,为企业碳目标管理提供数据支撑。

4 

平台的碳追踪功能尤为突出,可实时统计碳排放情况及结构,跟踪能源在输入、分配、消耗、生产各环节的碳足迹,自动生成符合要求的碳排放报告。对于参与碳交易的企业,平台提供市场行情分析、交易记录管理和交易策略建议,降低企业参与碳市场的门槛。

5 

6 

7 

在碳减排方面,平台能评估重点耗能设备能效,提供节能建议,并辅助企业投资开发减排项目,获取碳收益。

8 

98 

10 

技术创新方面,安科瑞碳资产管理平台具有三大亮点:

首先是碳电表的应用,AEM96三相多功能碳电表可根据实际电能消耗动态计算碳排放量,让碳排放像电能一样方便记录。

95357xg 

其次是AI算法的深度整合,平台采用鲸鱼优化算法等*进技术构建设备能效模型,动态调整关键设备运行参数,显著提升能源利用效率

11 

第三是三级计量体系的建立,通过"企业级-车间级-设备级"分层计量,实现能耗数据的精准采集与动态监测,为碳管理提供坚实基础

12 

展望

随着碳市场的不断成熟和"双碳"目标的深入推进,安科瑞碳资产管理平台将持续升级,为企业提供更智能、更全面的碳管理服务。平台将进一步加强与碳交易市场的联动,整合更多市场数据和分析工具,帮助企业把握碳价波动规律,优化交易时机。同时,平台将支持更多新能源类型的接入和管理,适应能源结构快速转型的需求。

在技术层面,平台将深化人工智能和大数据技术的应用,提升碳排放预测的准确性,增强减排建议的针对性。基于历史数据和行业趋势的机器学习算法,将帮助企业更精准地规划碳资产配置策略,降低履约成本,提高碳资产收益。区块链技术的引入也将提上日程,用于确保碳排放数据的不可篡改性,增强碳信息的公信力