欢迎进入上海安科瑞新能源有限公司!
技术文章
首页 > 技术文章 > 告别高碳高耗!安科瑞零碳园区解决方案,用智慧能源破局

告别高碳高耗!安科瑞零碳园区解决方案,用智慧能源破局

 更新时间:2026-01-13 点击量:197

   在“双碳"目标深入推进的今天,园区作为产业集聚和能源消耗的核心载体,正面临着前*未有的转型压力。高碳排、高能耗不仅让园区面临政策合规压力,更推高了运营成本,成为制约绿色发展的“拦路虎"。如何告别高碳高耗,在政策要求与经济效益之间找到平衡点?安科瑞零碳园区解决方案给出了答案——用智慧能源重构园区能源生态,让绿色转型既合规又增效。

1.园区高碳高耗痛点凸显,转型刻不容缓

当前,多数园区仍深陷高碳高耗的发展困境,具体痛点集中在三个方面。能源结构上,传统化石能源占比普遍超过80%,可再生能源接入难、消纳率低,能源利用效率大打折扣。管理模式上,人工抄表、数据滞后等粗放式管理仍较普遍,导致能源浪费点难发现、碳排核算不精准,某园区曾因未及时修复能源泄漏点,一年损失数十万元。政策合规上,随着零碳园区建设政策落地,能耗限额、碳核查等硬指标日益严格,未及时转型的园区将面临产能受限、政策支持缺位等风险。

1 

这些问题相互交织,让园区陷入“减排成本高、转型无方向"的困境。而传统解决方案要么只聚焦单一节能环节,难以形成系统效应;要么技术复杂、投入巨大,中小企业难以承受。园区迫切需要一套兼顾系统性、经济性与可操作性的零碳转型方案。

2 

2.安科瑞智慧能源方案:“云-边-端"协同破局

针对园区转型痛点,安科瑞构建了以EMS3.0系统为核心的零碳园区解决方案,通过“云-边-端"全链路协同架构,实现能源流与碳排流的双轨管控,让智慧能源真正落地见效。

2-1 

2.1终端感知层:数据采集无*角

在园区各关键节点部署智能传感设备,包括可实时追踪碳排放因子的AEM96碳电表,兼容种工业协议,实现光伏、储能、生产设备等数据的毫秒级采集安科瑞。从电力消耗到碳排放,从设备运行状态到环境参数,全*位捕捉园区能源数据,为后续分析调控提供精准依据。

95328gu 

2.2边缘智能层:实时调控更高效

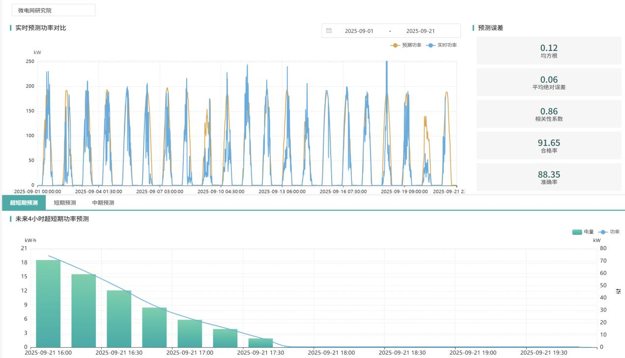
配置ACCU-100微电网协调控制器,集成LSTM神经网络算法,光伏出力预测精度较高,负荷预测误差较低,当园区用电负荷突变或光伏出力波动时,边缘设备可快速分析并发出调控指令,通过“储能+SVG"毫秒级调节技术,避免变压器过载,保障电网稳定运行。

图片2 

2.3云端决策层:智能运营全闭环

AcrelEMS3.0云端平台作为“智慧大脑",整合三大核心功能:多能源协同控制可动态优化“源网荷储"资源分配,适配多中能源设备协议;碳资产运营能自动生成合规报告,无缝对接碳交易市场;虚拟电厂聚合功能可将分布式资源柔性整合,参与电网需求响应获取额外收益安科瑞。通过碳排放热力图,还能精准定位高碳排设备,为工艺优化提供数据支撑。

3 

img7 

3.平台功能

3.1驾驶舱

img8 

3.2站点监测

img9 

3.3资源监测

img10 

光伏站点

img11 

储能站点

img12 

充电场站

3.4可调能力评估

img13 

3.5基线测算

img14 

3.6响应评估

img15 

3.7资源预测

img16 

负荷预测

img17 

4.结语

安科瑞零碳园区解决方案,无需大规模改造现有设施,部署灵活、运维简便,既能帮助园区快速满足政策合规要求,又能通过智慧能源管理持续降低运营成本,实现绿色价值与经济价值的双赢。